Staff Pick
Star Citizen Trading App
Link to trading app: https://starcitizen.danielaburke.com Hello all, I'm TexasSkulls! I love Sta...
8 years ago
Upvoted by
Link to trading app: https://starcitizen.danielaburke.com
Hello all, I'm TexasSkulls! I love Star Citizen, trading, and throwing together crappy web apps, and I'm a data nerd, so I built a Trading App to help us earn as much aUEC as possible. Spreadsheets are icky...
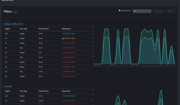
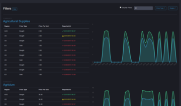
The premise is simple: create an app that records prices across all possible trading locations, then display that information in a relevant way to maximize profit during cargo runs.
What Is It?
I've built an app that provides a simple enough interface to record prices as you encounter them throughout the 'verse. Then, using that information, you can calculate your most profitable trade run(s) from your given starting location, considering the amount of aUEC you have and your free SCU space. It currently works from "crowd-sourced" price reporting, allowing all users to contribute to price reports to keep the data as fresh as possible.
Features
The currently published version is merely the beginning. As we speak, I'm working on building out the feature set, making it more robust, and polishing where I can. With that said, here is what you can currently do:
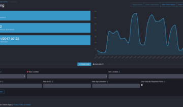
Anonymously view which locations buy and sell which commodities. (https://d.pr/WuJb2N) Anonymously use the route planner to maximize profit over a single cargo run. If you leave the 'Sell Location' blank, it will produce results with all possible destinations. If you leave either the 'Max SCU' or 'Max aUEC' fields blank, it will simply provide you a list of potential trade routes. However, by filling in these fields, the app will "recommend" the top 3 routes, based on your available funds and SCU space. (https://d.pr/2t7yls) Easily connect with either a local account, Twitch, Twitter, or Google. (https://d.pr/RlO2jU) Quickly report prices in bulk using the 'Report Prices' tool. Must be logged in (https://d.pr/5jNrve) Ignore other person's reported prices, and use the tool in "offline" mode, where only the prices you have reported are used in trade run calculations.Assumption 1
I've made a large assumption here in creating this app, at least for the time being: CIG is using a single pricing/economy service that all game servers rely upon. I am 99% sure this is their intention, and, in fact, it has to be to have a "single" game server model later down the line. What this model means is that no game server runs its own, independent pricing/economy service. They all rely upon a single service, no different than the login services, etc. Thus all prices would be the same across all servers. Any observed fluctuations could simply be attributed to other players on other servers conducting trade transactions, thereby affecting the prices.
Now, it's entirely possible in this early state that each region has its own economy/pricing service, and prices are shared among regions. That's why I have a region field, both for reporting prices and for calculating trade runs. It's also entirely possible each server, regardless of region, has its own unique prices. The only way to truly find that out is either through a CIG response, observing statistically significant variations in the data you guys report to the web app, or by using multiple friends across multiple servers and observing material price differences (be mindful of the Olisar strut bug). Nonetheless, this is why I provide an "offline" mode and the 'New Server' option (reporting prices), allowing you to effectively use this web app as your own personal "spreadsheet".
Assumption 2
I also have to assume that the prices people are reporting are accurate, and that people aren't inherently trolls. Because that's an impossible assumption via the internet, I've added in some statistical "washing" of the data people report. While I have a high level of confidence in my app's ability to filter out the garbage reports, it is certainly not perfect. So simply keep this in mind while using the app. This is going to be one of my largest areas of focus for improving the app.
Much more to come!
Last modified by 8 years ago















369 comments
Sign into your RSI account to add your comments concerning this post
or